어서오세요! 저희는 3WAYSOFT 입니다.
저희 3WAYOSFT는 송변전 분야의 전력 정보 수집 관리 및 시각화 솔루션에서 시작하여 배전 분야로 영역을 확장, 송변전 및 배전분야 운영관리 플랫폼 기술을 보유하고 있는 전력 IT 전문 기업 입니다.
저희는 이런 솔루션을 보유하고 있습니다.
대용량 광역 데이터를 효율적으로 수집, 관리하고 분석하는 전력 IT 플랫폼 기술을 개발하는 Power IT Platform Technology, 딥러닝과 비전 기술을 이용하여 전력 설비를 효율적으로 관리하는 Smart Technology, IEC 표준 검증 도구 그리고 나아가 Solution development 까지 멈추지 않고 달려가는 저희 3waysoft의 솔루션을 소개합니다.
분야
광역 전력 계통 데이터 통합 관제 시스템 분야
3D 좌표화 기술 기반 전력설비 형상 분석 기술 분야
로봇 원격 제어 및 통합관제 분야
기술
· 전력통신프로토콜 (OPC, DNP3.0, IEEE c37.118 2005, IEC61850, Modbus)
· ROS1, ROS2
· 사진측량, Visual SfM
· 포인트 클라우드 형상 분석 (PCL, CloudCompare)
· Yolo, TensorFlow, PaddlePaddle
· C++, C#, Python, Javascript, Kotlin
※ 다양한 분야의 시스템 구축 및 연구개발 노하우 보유
Contact Us
오시는 길
저희 쓰리웨이소프트에 오시는 길을 안내 합니다.
주소대전광역시 대덕구 석봉로 39 2층
전화번호042-862-3330
E-mailofficer@3waysoft.com
PORTFOLIO
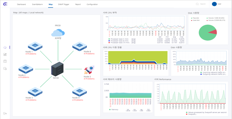
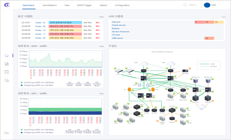
광역 전력 데이터 플랫폼
• 전력 프로토콜 지원 : OPC-DA, OPC-UA, DNP 3.0, IEC 61850
• 단선도 및 컨투어 기반 전력계통 데이터 감시 HMI
• 시스템 상태 감시, 이상상태 알람
SPOT 변전소순시관제
• 설비 게이지 SF6 인식
• 로봇 원격 제어 : EStop, WASD
• 로봇 주행 지도 뷰어
• RGBD 카메라 영상 감시
• PTZ 카메라 제어
• 로봇 상태 감시
• Autowalk mission record and Play 원격 제어
• PTZ Data Acquisition Service
표준적합성시험
IEEE c37.118 표준적합성시험
• IEEE c37.118.2-2011 규격에 따른 Frame 검증
• ConfiguraionFrame3 검증
• DataFrame 검증
• CommandFrame 검증
• HeaderFrame 검증
IEEE c37.118 패킷캡쳐
• Ahnnet 사의 네트워크 TAP 장비 사용
• 캡쳐할 네트워크 패킷에 대한 필터링 기능
• IEEE c37.118.2-2011 의 Frame 캡쳐
• 네트워크 패킷 분석
모바일 서비스
공가선관리모바일 서비스
• IoT 전자 봉인을 활용한 ‘통신선’ 불법 설치, 무단점거 및 관리
• 공가선, 전주, 봉인장비 및 기타 정보 제공
• 통신선 봉인 설치, 정보확인
배전전주/전선 형상분석
• CloudCompare extention
• 전주 영역 검출
• 전주 표면 검출
• 전주 중심축 추정
• 전선 검출
• 전선 이도 계산 (고압, 저압, 통신선)
배전전주 잔여수명평가
• CloudCompare extention
• 전주 영역 검출
• 전주 표면 검출
• 전주 중심축 추정
• 전선 검출
• 전선 이도 계산 (고압, 저압, 통신선)
온습도센서 ROS2연결
• 온습도 센서 데이터 취득
• Python node를 통해서 ROS2 Topic Publishing
변전소게이지센서 인식
• Yolov8 모델 기반
• SF6가스 게이지 영역 검출
• 라벨영역 분리
• 게이지 바늘 인식 및 디지털화
• PaddlePaddleOCR 게이지 라벨인식
SPOT PTZ 제어
• Spot SDK 활용
• PTZ 카메라 제어 및 활용 기능 개발
• Image Service 기반 custom service 개발
Heatmap감시
전력데이터 Heatmap감시
• Heatmap 기반 전력 데이터 감시
• Vmagnitude, Frequency, P, Q
자동 교정 시스템
RTU TD 자동 교정 시스템
• 6개 제조사 TD 교정 (제나드, LK11, LS, 유호, 엔텍, 비츠로)
• TD 정전압/정전류 인가를 위한 오미크론 제어
• TD 자동 교정 및 시험성적서 생성
• 사업소, 변전소 TD 교정 현황 통계 제공
이격거리 측정
전선-건물 이격거리 측정
• 사진 3D Reco nstruction, 전선 이도 측정
• 2개 사진을 촬영하여 전선-건물 면의 거리 측정
로봇공종관리 및 감시
•
•
•
•
운영시스템
KEPCO 시간장비 운영시스템
• 전력기준시 공급서버 운영현황 모니터링
• 시간서버 계층맵 구성 및 관리
• 시간장비 운영시스템 DB 구축 및 관리
- 시간 운영&데이터 이력, 장애 데이터 이력
• 원자시계 및 외부 시스템 연계
운영관리시스템
RTDS 전력데이터 운영관리시스템
• Technology
• Vmagnitude, Frequency, P, Q
- Deep Learning, Photogrammetry + LiDAR Hybrid
- Deep Learning을 이용한 Feature Tracking
• Application
- 지중 설비 상태 감시 및 이력 관리 Application
- 맨홀 내부 센서 측정 데이터 관리 및 증강 Application
- 가공, 지중 설비 이격 거리 측량 Application
운영관리 시스템
배전설비 3D운영관리 시스템
• 가공/지중 전력 설비 3D 좌표화, 모바일 관리 및 감시 서비스
• 플랫폼 연계기술(전력 IoT 플랫폼, 모바일 보안망), 모바일 보안 솔루션 연계
표준 적합성 검증 도구
IEC 61850 SCL 표준 적합성 검증 도구
서비스 표준 검증 도구
IEC 61970 OPC UA 서비스 표준 검증 도구
• OPC UA 서버 제품 시험을 위한 테스트 케이스 편집 및 수행
• 테스트 대상 시스템 연동을 위한 설정 관리
• OPC UA 국제 인증을 위한 기본 테스트케이스 포함
- Compliance Test , InterOperability Test, Robustness & Recovery Test, Usability Test, Efficiency Test
• 테스트 결과 레포팅
지능형 탐색기
• RAG (Retrieval-Arugmented Generation) : LLM 생성 능력 + 외부 지식 데이터베이스 결합
• 내 문서를 기반으로 한 지능형 문서 탐색기
주요 기능
- Transformer LLM 처리기 (Ollama + Llama3)
- PDC, Word, HWP 등 문서 찾기 / 문서 요약
- Chat 기반 처리
- 검색 조건에 대한 문서 유사도 (매칭율) 출력
편집도구
PDF 분석/편집 도구
• PDF Text 추출 / 이미지 추출 등 PDF 문서 분석 기능
• 문서 합치기, 문서 분리, 회전 등 PDF 문서 편집 기능





